Перейти к основному содержимому

Обзор функций

Управление качественным контролем является основным рубежом обороны платформы данных IO-AI по обеспечению качества данных, помогая пользователям точно контролировать точность и стандартизацию исходных данных через многоуровневые механизмы аудита. Платформа предоставляет гибкие стратегии качественного контроля и усовершенствованные системы оценки, значительно снижая затраты на переработку и предоставляя высококачественные основы для обучения моделей.


Основные функции

Модуль качественного контроля предоставляет функциональность обнаружения видео для помощи командам в эффективном нахождении дефектов видео и обеспечении качества поставки.

Процесс обнаружения

1. Интеллектуальное обнаружение

Встроено несколько алгоритмов обнаружения, комплексное сканирование видеопотоков на наличие аномалий:

  • Плавность и целостность: Автоматическая идентификация пропусков кадров (прыжки), застреваний (статичные кадры) и заморозки экрана (мозаика/разрывы/зеленый экран).
  • Визуальная видимость: Точное обнаружение размытия (дефокус), слишком темного/слишком яркого (аномалии яркости) и т.д., влияющих на просмотр.
  • Цвет и качество изображения: Мониторинг цветового отклонения (например, общий красноватый/зеленоватый) и основанная на восприятии человеческого глаза оценка качества изображения без референса (BRISQUE), количественная оценка качества видео.

2. Интерактивное воспроизведение медиа

Предоставление опыта верификации "что видишь, то получаешь", преобразующего абстрактные коды ошибок в интуитивные визуальные доказательства:

  • Визуализация аномальных событий: Прямое выделение периодов времени возникновения аномалий типа пропусков кадров, заморозки экрана и т.д. цветными блоками на временной шкале.
  • Точное позиционирование и верификация: Поддержка прыжка непосредственно к моменту возникновения аномалии по клику на маркер, с функцией пошагового продвижения/отступления, помогая пользователям быстро подтвердить, является ли это ошибкой алгоритма или реальным дефектом, без необходимости смотреть видео с самого начала.

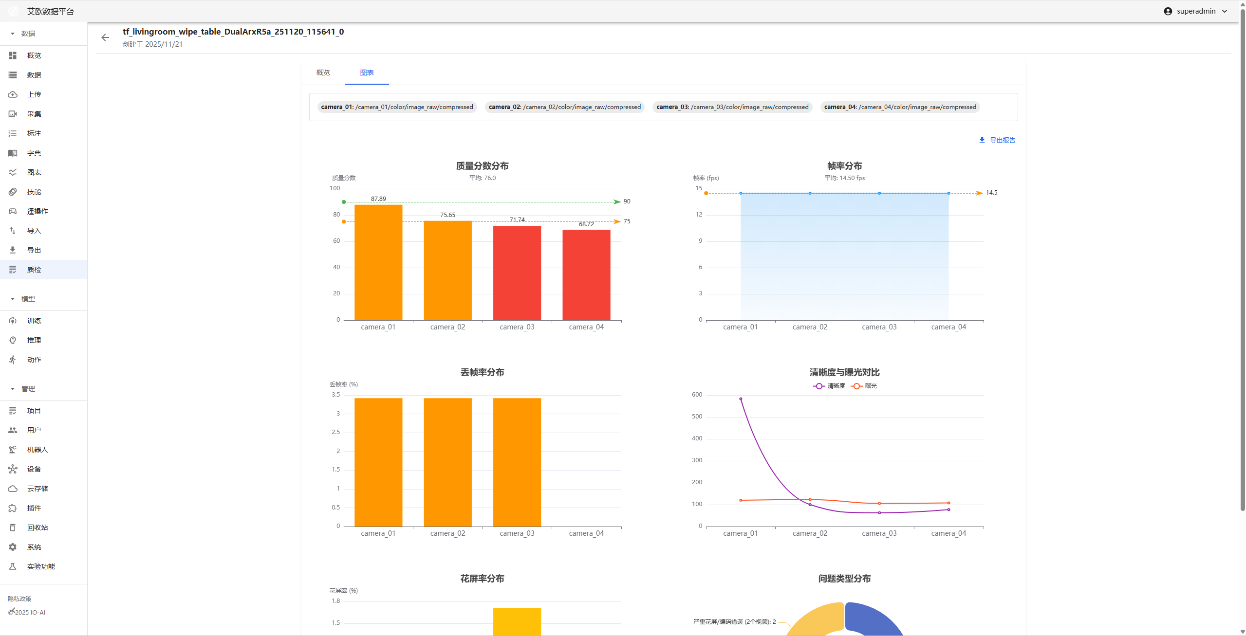
3. Визуализированный анализ данных

Преобразование сложных данных обнаружения в читаемые графики для поддержки принятия решений:

  • Многомерная панель данных: Предоставление четких графиков трендов и распределения, интуитивно показывающих колебания качества изображения и плотность дефектов.
  • Стандартизированный экспорт отчетов: Поддержка генерации и экспорта одним кликом PDF отчетов качественного контроля, включающих снимки ключевых метрик и сводки дефектов, удобно для циркуляции в командах, приемки поставок и архивирования проблем.

4. Стандартизированный контракт данных

  • Унифицированный формат данных: Все результаты обнаружения выводятся в стандартном JSON формате, облегчая агрегацию данных между задачами системы, выборочный анализ и аудит traceability, устраняя silos данных.

Страница деталей качественного контроля

Страница деталей качественного контроля является диагностической рабочей средой для одного видео сэмпла, интегрирующей функции воспроизведения, данных и операций, поддерживая глубокое troubleshooting проблем.

Основные функциональные области:

  • Рабочая среда воспроизведения на уровне кадров

    • Прыжок к аномалии одним кликом: Клик на маркере в нижней временной шкале, плеер немедленно прыгает к проблемному кадру.
  • Синхронизированная панель многомерных показателей

    • Сырые данные детектора: Отображение числовых значений различных показателей видео.
    • Визуализированный график трендов: Отображение общего тренда качества всего видео через линейные графики, быстрый поиск точек мутации качества.
  • Доставка результатов

    • Отчет одним кликом: Интеграция списка диагностики и графиков данных текущего видео, мгновенный экспорт как PDF отчета.

Обнаружение пропусков кадров

  1. Принцип метода

Цель: Обнаружение превышения ожидаемого временного интервала между соседними кадрами в видеопотоке, тем самым идентификация пропусков кадров.

Метод:

  • Программа рассчитывает разницу временных меток между соседними кадрами: временная метка текущего кадра - временная метка предыдущего кадра, если эта разница намного превышает ожидаемый интервал кадров (например, стандартный временной интервал для видео 30FPS составляет 33 миллисекунды), определяется пропуск кадра или аномальный прыжок временной метки.

  • Используется двухэтапный механизм верификации для обнаружения пропусков кадров:

    1. Парсинг временных меток и обнаружение непрерывности временных меток.
    2. Если временные метки аномальны, извлечение характеристик содержимого кадра и верификация пропуска кадра через сравнение изображений.

Благодаря этому подходу можно эффективно идентифицировать прерывания видео, вызванные потерей кадров.

  1. Влияние параметров
Параметр конфигурацииВлияниеКак настроить
jitter_toleranceКонтролирует допустимый диапазон колебаний временных меток, чем больше, тем больше допустимая разница времени.Увеличьте это значение для допущения большего количества временных колебаний, избегайте ложного определения пропусков кадров.
min_drop_durationКонтролирует минимальную продолжительность для определения пропуска кадра, только когда время потери превышает это значение, считается пропуском кадра.Настройте на меньшее значение для обнаружения пропусков кадров в короткие периоды.
similarity_thresholdКонтролирует порог верификации сходства кадров, чем выше, тем больше требуется сходного содержимого кадров для считывания дублированного кадра.Настройте на более высокое значение, чтобы избежать ложного определения кадров как пропусков кадров.
ssim_threshold_stuckSSIM порог для обнаружения застреваний, чем выше, тем строже обнаружение застреваний.Настройте на более низкое значение для допущения большего количества изменений застреваний.
ssim_threshold_flowerSSIM порог для обнаружения заморозки экрана, чем ниже, тем выше чувствительность обнаружения заморозки экрана.Настройте на более низкое значение для легкого обнаружения явлений заморозки экрана.

Обнаружение заморозки экрана

  1. Принцип метода

Цель: Оценка наличия неожиданного или серьезного изменения между соседними кадрами, тем самым определение возникновения заморозки экрана.

Метод:

  • Индекс структурного сходства (SSIM): Оценивает степень сходства двух изображений в яркости, контрасте и структуре. Чем ближе значение к 1, тем более похожи два кадра.

    • Типы обнаружения: Структурная заморозка экрана, серьезное структурное повреждение
    • Применимые сценарии: Разрывы кадров, ошибки кодирования, мозаика
  • Разница характеристик содержимого: Комплексное суждение через множественные характеристики изображений

    1. Разница цветовой гистограммы: Обнаружение изменений распределения цветов, идентификация цветового искажения
    2. Разница плотности краев: Обнаружение изменений структурных деталей, идентификация потери деталей или шума
    3. Разница HSV цветового пространства: Обнаружение аномалий оттенка, насыщенности, яркости
    4. Разница яркости и контраста: Обнаружение аномалий экспозиции (переэкспозиция/недоэкспозиция), аномалий контраста

Обнаруживаемые типы заморозки экрана:

  • structural_glitch: Структурная заморозка экрана (средняя)
  • severe_structural_corruption: Серьезное структурное повреждение (высокая)
  • color_distortion: Цветовое искажение (среднее)
  • severe_color_distortion: Серьезное цветовое искажение (высокое)
  • brightness_spike: Мутация яркости (средняя/низкая)
  • contrast_anomaly: Аномалия контраста (низкая)
  • color_space_anomaly: Аномалия цветового пространства (средняя)
  • detail_loss_or_noise: Потеря деталей/шум (низкая)

Благодаря многомерному сочетанию можно более комплексно и точно обнаруживать различные явления заморозки экрана.

  1. Влияние параметров
Параметр конфигурацииВлияниеКак настроить
ssim_threshold_stuckSSIM порог для обнаружения застреваний, чем выше, тем строже определение застреваний.Настройте на более низкое значение для более лояльного определения застреваний.
GLITCH_HISTOGRAM_THRESHOLDПорог разницы цветовой гистограммы (по умолчанию 0.3), контролирует чувствительность обнаружения цветового искажения.Настройте это значение для баланса точности обнаружения цветовых аномалий.
GLITCH_EDGE_THRESHOLDПорог разницы плотности краев (по умолчанию 0.2), контролирует чувствительность обнаружения изменений деталей.Понижайте это значение для обнаружения более тонкой потери деталей.
GLITCH_HSV_THRESHOLDПорог разницы HSV цветового пространства (по умолчанию 0.25), контролирует обнаружение цветовых аномалий.Настройте это значение для контроля диапазона обнаружения цветового искажения.
GLITCH_BRIGHTNESS_THRESHOLDПорог разницы яркости (по умолчанию 0.3), контролирует обнаружение аномалий экспозиции.Настройте это значение для контроля чувствительности мутации яркости.
GLITCH_CONTRAST_THRESHOLDПорог разницы контраста (по умолчанию 0.25), контролирует обнаружение аномалий контраста.Настройте это значение для контроля обнаружения изменений контраста.

Рекомендации по конфигурации:

  • Для высококачественных видеопотоков: Соответственно повышайте различные пороги для снижения ложных срабатываний
  • Для низкокачественных видеопотоков: Соответственно понижайте различные пороги для повышения коэффициента обнаружения
  • Рекомендуется настраивать различные параметры на основе результатов реального тестирования, находить оптимальный баланс

Обнаружение четкости

  1. Принцип метода

Цель: Объективная оценка четкости изображения и ситуации фокусировки, обнаружение размытых кадров.

Метод:

  • Алгоритм дисперсии Лапласа:

    • Использование оператора Лапласа для свертки изображения и расчет дисперсии результата
    • Оператор Лапласа очень чувствителен к высокочастотной информации в изображении (например, края, детали)
    • Четкие изображения: Богатые детали, много высокочастотной информации, большая дисперсия Лапласа (типичное значение > 100)
    • Размытые изображения: Потеря деталей, мало высокочастотной информации, маленькая дисперсия Лапласа (типичное значение < 50)
  • Логика обнаружения:

    • Преобразование BGR изображения в изображение в градациях серого
    • Расчет дисперсии Лапласа как оценки четкости (blur_score)
    • Если blur_score < blur_threshold, определяется как размытый кадр
    • Создание BlurEvent запись аномального кадра
  1. Влияние параметров
Параметр конфигурацииВлияниеКак настроить
blur_thresholdПорог размытия (дисперсия Лапласа, по умолчанию: 50). Ниже этого значения считается размытым.Понижайте это значение для более лояльного определения размытия, повышайте для более строгого обнаружения размытия.
frame_skipИнтервал выборки кадров для улучшения скорости обработки.Увеличивайте это значение для уменьшения обрабатываемых кадров, улучшения скорости обработки, но возможно пропуск некоторых размытых кадров.

Рекомендации по конфигурации:

  • Для высококачественных видеопотоков: Соответственно повышайте blur_threshold (например, 60-80) для снижения ложных срабатываний
  • Для низкокачественных видеопотоков: Соответственно понижайте blur_threshold (например, 30-40) для повышения коэффициента обнаружения
  • Ссылка на типичные значения:
    • Очень четкие изображения: дисперсия Лапласа > 200
    • Четкие изображения: дисперсия Лапласа 100-200
    • Средняя четкость: дисперсия Лапласа 50-100
    • Размытые изображения: дисперсия Лапласа < 50

Обнаружение яркости

  1. Принцип метода

Цель: Объективная оценка яркости изображения, обнаружение аномальных кадров, которые слишком темные (недоэкспонированные) и слишком яркие (переэкспонированные).

Метод:

  • Средняя яркость изображения в градациях серого:

    • Преобразование BGR изображения в изображение в градациях серого
    • Расчет среднего значения всех пикселей изображения в градациях серого как значения яркости (диапазон 0-255)
    • Чем больше значение, тем ярче изображение; чем меньше значение, тем темнее изображение
  • Логика обнаружения:

    • Расчет среднего значения яркости каждого кадра (mean_brightness)
    • Если mean_brightness < brightness_low, определяется как слишком темный (under_exposed)
    • Если mean_brightness > brightness_high, определяется как слишком яркий/переэкспонированный (over_exposed)
    • Создание ExposureEvent запись аномального кадра
  • Диапазон яркости:

    • Нормальная яркость: Обычно между 80-180
    • Слишком темный: < 40 (порог по умолчанию)
    • Слишком яркий/переэкспонированный: > 220 (порог по умолчанию)
  1. Влияние параметров
Параметр конфигурацииВлияниеКак настроить
brightness_lowНижний порог яркости (по умолчанию: 40.0, диапазон 0-255). Ниже этого значения считается слишком темным.Повышайте это значение для более чувствительного обнаружения темных, понижайте для допущения более темных изображений.
brightness_highВерхний порог яркости (по умолчанию: 220.0, диапазон 0-255). Выше этого значения считается слишком ярким/переэкспонированным.Понижайте это значение для более чувствительного обнаружения переэкспозиции, повышайте для допущения более ярких изображений.
frame_skipИнтервал выборки кадров для улучшения скорости обработки.Увеличивайте это значение для уменьшения обрабатываемых кадров, улучшения скорости обработки, но возможно пропуск некоторых аномальных кадров.

Рекомендации по конфигурации:

  • Для внутренних сцен: Соответственно понижайте brightness_low (например, 30), повышайте brightness_high (например, 230)
  • Для внешних сцен: Соответственно повышайте brightness_low (например, 50), понижайте brightness_high (например, 210)
  • Для ночных сцен: Значительно понижайте brightness_low (например, 20-30) для избежания ложных срабатываний
  • Для сцен с ярким освещением: Соответственно повышайте brightness_high (например, 240-250) для избежания ложных срабатываний
  • Ссылка на типичные значения яркости:
    • Нормальная внутренняя: 80-150
    • Нормальная внешняя: 120-200
    • Слишком темные сцены: < 40
    • Слишком яркие сцены: > 220

Обнаружение цветового отклонения

  1. Принцип метода

Цель: Обнаружение наличия неожиданного глобального цветового отклонения в изображении, идентификация красноватого, зеленоватого, желтоватого, синеватого и других цветовых аномалий.

Метод:

  • Анализ цветового пространства LAB:

    • Канал L: Яркость (Luminosity), диапазон 0-255
    • Канал A: Ось зеленый-красный (Green-Red axis), положительные значения отклоняются к красному, отрицательные к зеленому
    • Канал B: Ось синий-желтый (Blue-Yellow axis), положительные значения отклоняются к желтому, отрицательные к синему
  • Алгоритм обнаружения:

    1. Преобразование цветового пространства: Преобразование BGR изображения в цветовое пространство LAB
    2. Фильтрация пикселей: Фильтрация слишком темных/слишком ярких пикселей (канал L между 15-240), исключение областей шума и переэкспозиции
    3. Расчет среднего смещения:
      • Среднее смещение канала A: da = mean(A_valid) - 128
      • Среднее смещение канала B: db = mean(B_valid) - 128
      • Общее расстояние смещения: D = sqrt(da² + db²)
    4. Расчет стандартного отклонения:
      • Стандартное отклонение канала A: Ma = std(A_valid)
      • Стандартное отклонение канала B: Mb = std(B_valid)
      • Общее стандартное отклонение: M = sqrt(Ma² + Mb²)
    5. Расчет интенсивности цветового отклонения: cast = D / M (отношение среднего смещения к стандартному отклонению)
      • Чем больше значение, тем серьезнее цветовое отклонение
      • Чем меньше значение, тем нормальнее цвет
    6. Определение направления цветового отклонения:
      • Красноватый: da > 0 (положительное смещение канала A)
      • Зеленоватый: da < 0 (отрицательное смещение канала A)
      • Желтоватый: db > 0 (положительное смещение канала B)
      • Синеватый: db < 0 (отрицательное смещение канала B)
  • Логика обнаружения:

    • Если cast > color_cast_threshold, определяется как кадр с цветовым отклонением
    • Создание ColorCastEvent запись аномального кадра
    • Статистика направления цветового отклонения и частоты
  1. Влияние параметров
Параметр конфигурацииВлияниеКак настроить
color_cast_thresholdПорог интенсивности цветового отклонения (по умолчанию: 1.0). Выше этого значения считается цветовым отклонением.Понижайте это значение для более чувствительного обнаружения цветового отклонения, повышайте для снижения ложных срабатываний.
frame_skipИнтервал выборки кадров для улучшения скорости обработки.Увеличивайте это значение для уменьшения обрабатываемых кадров, улучшения скорости обработки, но возможно пропуск некоторых кадров с цветовым отклонением.

Рекомендации по конфигурации:

  • Для высококачественных видеопотоков: Соответственно повышайте color_cast_threshold (например, 1.5-2.0) для снижения ложных срабатываний
  • Для низкокачественных видеопотоков: Соответственно понижайте color_cast_threshold (например, 0.7-0.8) для повышения коэффициента обнаружения
  • Ссылка на типичные значения интенсивности цветового отклонения:
    • Нормальные изображения: cast < 1.0
    • Легкое цветовое отклонение: cast 1.0-2.0
    • Явное цветовое отклонение: cast 2.0-5.0
    • Серьезное цветовое отклонение: cast > 5.0

Примечания:

  • Алгоритм автоматически фильтрует слишком темные (L < 15) и слишком яркие (L > 240) пиксели для избежания помех шума
  • Если допустимых пикселей слишком мало (< 100 или < 10% от общего количества пикселей), обнаружение пропускается и возвращаются нормальные значения
  • Обнаружение цветового отклонения применимо к глобальному цветовому отклонению, не подходит для локальных цветовых изменений (например, цвета конкретных объектов)

Оценка качества изображения (IQA - Image Quality Assessment)

Оценка качества изображения без референса

  1. Принцип метода

Цель: Использование метода оценки качества изображения без референса (No-Reference IQA) для симуляции восприятия качества видео человеческим глазом, оценка качества изображений после обработки сжатия, шумоподавления, искажения.

Метод:

  • Алгоритм BRISQUE (Blind/Referenceless Image Spatial Quality Evaluator):

    • Анализирует отклонения статистических характеристик естественных сцен в изображении
    • Оценивает качество изображения без референсного изображения
    • Может обнаруживать артефакты сжатия, размытие, шум, искажения и другие проблемы качества
  • Система оценки:

    • Оценка LIG (Lower Is Good): Оригинальный вывод алгоритма BRISQUE, чем ниже оценка, тем лучше качество
    • Оценка HIG (Higher Is Good): Преобразованная оценка, диапазон 0-100, чем выше оценка, тем лучше качество
    • Формула преобразования: HIG = 100 * (1 - LIG / BRISQUE_MAX_SCORE)
      • Когда LIG = 0, HIG = 100 (наивысшее качество)
      • Когда LIG = BRISQUE_MAX_SCORE, HIG = 0 (низшее качество)
  • Логика обнаружения:

    1. Ввод изображения в оценщик BRISQUE
    2. Расчет оценки LIG BRISQUE
    3. Преобразование в оценку HIG (0-100)
    4. Если HIG < normalized_threshold, определяется как низкокачественный кадр
    5. Запись средней оценки HIG BRISQUE
  • Применимые сценарии:

    • Оценка качества изображений после сжатия (JPEG, H.264 и др.)
    • Обнаружение потери качества после обработки шумоподавления
    • Оценка искажения во время передачи
    • Более комплексное отражение дефектов изображения по сравнению с дисперсией Лапласа
  1. Влияние параметров
Параметр конфигурацииВлияниеКак настроить
normalized_thresholdПорог оценки HIG (по умолчанию: 50, диапазон 0-100). Ниже этого значения считается низкокачественным изображением.Понижайте это значение для более строгого определения низкого качества, повышайте для допущения большей потери качества.
frame_skip_iqaИнтервал выборки кадров (по умолчанию: 30). Расчет BRISQUE занимает время, используется больший интервал выборки.Увеличивайте это значение для уменьшения обрабатываемых кадров, улучшения скорости обработки, но возможно пропуск некоторых низкокачественных кадров.

Рекомендации по конфигурации:

  • Для высококачественных видеопотоков: Соответственно повышайте normalized_threshold (например, 60-70) для снижения ложных срабатываний
  • Для низкокачественных видеопотоков: Соответственно понижайте normalized_threshold (например, 40-45) для повышения коэффициента обнаружения
  • Ссылка на типичные значения оценки HIG:
    • Высококачественные изображения: HIG > 70
    • Среднокачественные изображения: HIG 50-70
    • Низкокачественные изображения: HIG 30-50
    • Очень низкокачественные изображения: HIG < 30

Примечания:

  • Расчет алгоритма BRISQUE занимает время, рекомендуется использовать больший frame_skip_iqa (например, 30-60)
  • BRISQUE оценивает общее воспринимаемое качество, не предназначен для конкретных типов дефектов (например, размытие, цветовое отклонение и т.д.)
  • Дополняет обнаружение четкости (дисперсия Лапласа) и обнаружение цветового отклонения, предоставляя более комплексную оценку качества