视频质检
说明
本页介绍的是 多路视频可视化诊断(Doctor):针对 MCAP 中的视频流做丢帧、花屏、画质等分析。若你需要面向 训练数据的规则化 MCAP 质检(帧率、Topic、同步、断言规则等),请参见 数据质检。
如何高效定位视频故障,保障交付质量?
典型场景:
- 需要检测视频中的丢帧、卡顿、花屏等问题
- 需要评估视频清晰度、亮度、色彩等质量指标
- 需要快速定位问题帧,无需从头观看整段视频
- 需要生成质检报告,便于团队流转和交付验收
视频质检模块就是为了解决这些问题而设计的。通过智能检测算法和交互式媒体回放,帮助团队高效定位视频故障,保障交付质量。

检测流程
快速上手:检测第一个视频
第 1 步:上传 MCAP 文件
- 进入视频质检页面,点击"新建检测任务"
- 上传 MCAP 文件
- 系统自动解析文件并分离多路视频流
- 等待检测完成
第 2 步:查看检测结果
- 进入视频质检详情页
- 查看检测结果概览
- 选择要查看的视频流
- 查看异常事件列表
第 3 步:复核异常
- 在时间轴上点击异常标记
- 播放器自动跳转到问题帧
- 使用逐帧进退功能确认问题
- 判断是算法误报还是真实故障
智能检测
检测类型
流畅度与完整性:
- 丢帧:检测视频中的帧丢失,识别播放中断
- 卡顿:检测画面静止,识别卡死现象
- 花屏:检测马赛克、撕裂、绿屏等画面异常
画面可见性:
- 模糊:检测失焦导致的画面模糊
- 过暗/过曝:检测亮度异常,影响观看效果
色彩与画质评估:
- 色彩偏离:检测整体偏红、偏绿等色彩异常
- 画质评分:基于人眼感知的无参考画质评分(BRISQUE),量化视频质量
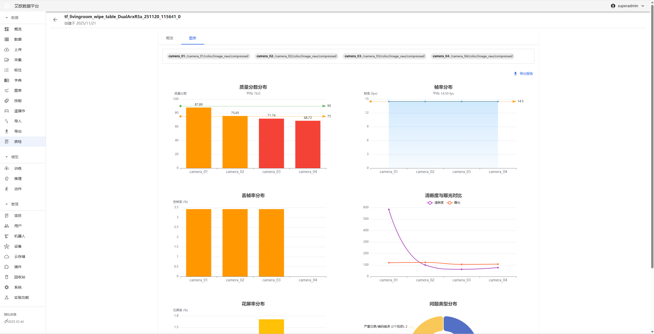
如何查看检测结果?
查看方法:
- 在视频质检详情页查看检测结果概览
- 选择要查看的视频流
- 查看各项检测指标的数值
- 查看可视化趋势图
结果展示:
- 检测器原始数据:显示视频的各项指标数值
- 可视化趋势图:通过折线图展示整段视频的质量走势
- 异常事件列表:列出所有检测到的异常事件
交互式媒体回放
如何定位异常帧?
定位方法:
- 在时间轴上查看异常标记(高亮色块)
- 点击异常标记,播放器自动跳转到问题帧
- 使用逐帧进退功能精确定位
- 确认是算法误报还是真实故障
回放功能:
- 异常事件可视化:在时间轴上通过高亮色块标记异常时间段
- 精准定位:点击异常标记直接跳转到故障发生时刻
- 逐帧进退:支持逐帧查看,精确定位问题

如何复核检测结果?
复核流程:
- 查看异常事件列表
- 点击异常事件,跳转到对应时间点
- 观看视频内容,确认问题
- 记录复核结果
复核要点:
- 确认异常是否真实存在
- 评估异常对视频质量的影响
- 判断是否需要重新采集或处理
可视化数据分析
如何查看质量趋势?
趋势分析:
- 质量走势图:通过折线图展示整段视频的质量变化
- 异常分布:查看异常事件在时间轴上的分布
- 质量波动:识别质量突变点
查看方法:
- 在视频质检详情页选择"可视化趋势图"
- 查看各项指标的趋势图
- 识别质量突变点
- 分析质量波动原因

如何导出视频质检报告?
报告内容:
- 检测结果概览
- 异常事件列表
- 质量指标图表
- 问题汇总和建议
导出方法:
- 在视频质检详情页点击"导出报告"
- 选择导出格式(PDF)
- 等待报告生成
- 下载报告文件
报告用途:
- 团队流转和沟通
- 交付验收
- 问题存档
- 质量改进参考
检测参数配置
如何调整检测参数?
参数类型:
- 丢帧检测:调整时间戳容忍度、丢帧持续时间等
- 花屏检测:调整颜色、结构、亮度等异常阈值
- 清晰度检测:调整模糊阈值
- 亮度检测:调整过暗/过曝阈值
- 色彩检测:调整色偏强度阈值
- 画质评估:调整质量评分阈值
调整建议:
- 高质量视频流:适当提高阈值,减少误报
- 低质量视频流:适当降低阈值,提高检测率
- 根据实际测试结果调整参数,找到最佳平衡点
配置方法:
- 在系统设置中配置检测参数
- 根据视频质量特点调整参数
- 测试检测效果
- 优化参数配置
常见问题
检测结果不准确怎么办?
解决方法:
- 检查视频文件是否完整
- 调整检测参数,适应视频特点
- 复核检测结果,确认是否误报
- 联系技术支持获取帮助
如何提高检测速度?
优化方法:
- 调整帧采样间隔,减少处理帧数
- 选择必要的检测类型
- 使用高性能服务器
- 分批处理大量视频
如何批量检测视频?
批量方法:
- 准备多个 MCAP 文件
- 创建批量检测任务
- 系统自动处理所有文件
- 查看批量检测结果
适用角色
管理员
你可以:
- 配置检测参数
- 监控检测任务执行情况
- 查看整体质量统计
- 制定质量改进策略
项目经理
你可以:
- 查看项目视频质量情况
- 识别质量问题
- 协调问题处理
- 确保交付质量
视频质检员
你可以:
- 执行视频检测任务
- 复核检测结果
- 生成质检报告
- 反馈质量问题
相关功能
完成视频质检后,你可能还需要: