メインコンテンツまでスキップ

機能概要

説明

本ページは 多路ビデオ可視化診断(Doctor) について説明します(MCAP 内の動画ストリームに対するドロップフレーム、花屏、BRISQUE など)。学習用データ向けのルールベース MCAP 品質検査(フレームレート、Topic、同期、断言ルール等)は データ品質検査 を参照してください。

品質検査管理は艾欧データプラットフォームのデータ品質確保におけるコア防衛ラインで、多レベル監査メカニズムを通じてユーザーが原始データの正確性と標準化を精密にコントロールできるよう支援します。プラットフォームは柔軟な品質検査戦略と洗練されたスコアリングシステムを提供し、再作業コストを大幅に削減し、モデルトレーニングに高品質な基盤を提供します。


主な機能

品質検査モジュールはビデオ検出機能を提供し、チームがビデオ障害を効率的に特定し、配信品質を確保できるよう支援します。

検出プロセス

1. インテリジェント検出

複数の検出アルゴリズムを内蔵し、ビデオストリームの異常を包括的にスキャン:

  • スムーズネスと完全性フレームドロップ(ジャンプ)、フリーズ(静止フレーム)、スクリーン凍結(モザイク/ティアリング/グリーンスクリーン)を自動識別。
  • 視覚的可視性:視聴に影響するぼやけ(デフォーカス)、暗すぎ/明るすぎ(明るさ異常)などを精密検出。
  • 色と画質評価色偏差(全体が赤っぽい/緑っぽいなど)を監視し、人間眼に基づく無参照画質スコアリング(BRISQUE)でビデオ品質を定量化。

2. インタラクティブメディア再生

「見えるものは得られる」検証体験を提供し、抽象的なエラーコードを直感的な視覚証拠に変換:

  • 異常イベント視覚化:タイムラインにカラーブロックでフレームドロップ、スクリーン凍結などの異常発生時間帯を直接マーク。
  • 精密位置特定と検証異常マーカーをクリックして直接ジャンプをサポートし、フレーム単位の進退機能付きで、ユーザーがアルゴリズム誤判定か実障害かを迅速確認。ビデオ全体を最初から見る必要なし。

3. 視覚化データ分析

複雑な検出データを読みやすいチャートに変換し、意思決定支援:

  • マルチディメンショナルデータダッシュボード:画質変動と障害密度を直感的に示す明確なトレンドと分布チャートを提供。
  • 標準化レポートエクスポートPDF品質検査レポートのワンクリック生成・エクスポートをサポート。キーメトリクススナップショットと障害サマリーを含むため、チーム流通、配信受入、問題アーカイブに便利。

4. 標準化データ契約

  • 統一データフォーマット:全検出結果を標準JSONフォーマットで出力し、システムのクロスタスクデータ集約、サンプリング分析、監査トレーサビリティを容易化し、データサイロを排除。

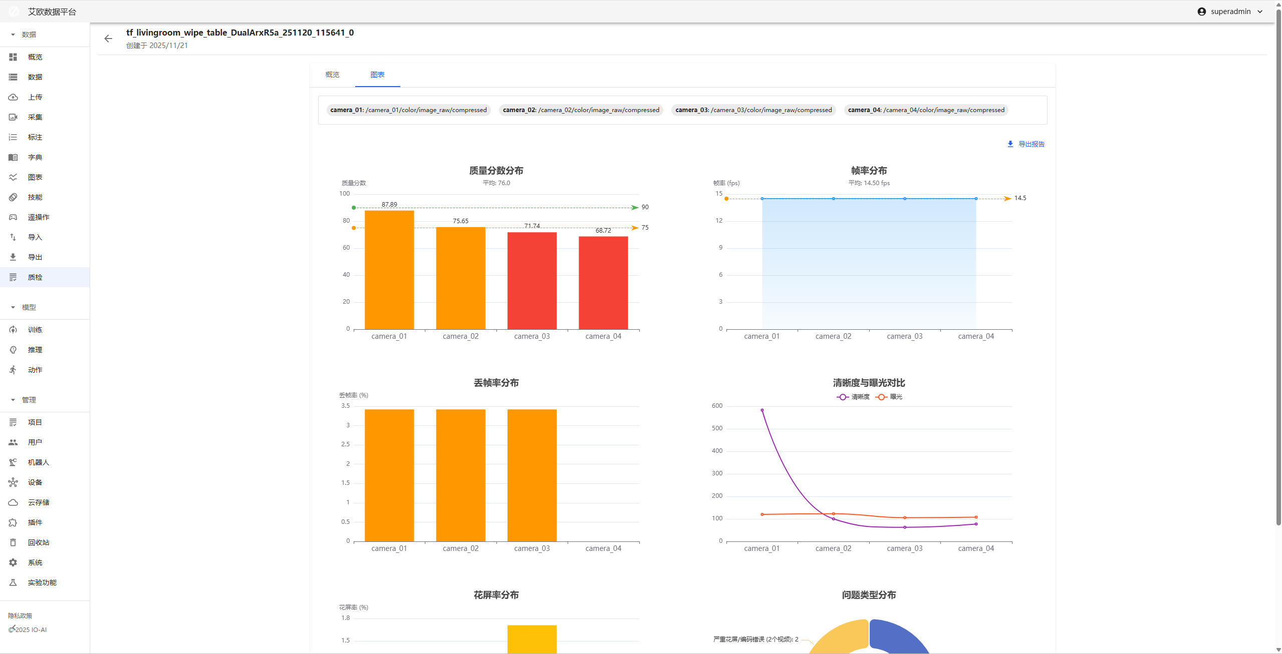
動画品質検査詳細ページ

動画品質検査詳細ページは単一ビデオサンプルの診断ワークベンチで、再生、データ、操作機能を統合し、問題の深層トラブルシューティングをサポート。

主な機能エリア:

  • フレームレベル再生ワークスペース

    • 異常ワンクリックジャンプ:下部タイムラインのマークをクリック、プレイヤーが即座に問題フレームにジャンプ。
  • マルチディメンショナルインジケーター同期ダッシュボード

    • 検出器生データ:ビデオの各種インジケーター数値を表示。
    • 視覚化トレンドチャート:折れ線グラフでビデオ全体の品質トレンドを表示し、品質突然変異点を迅速特定。
  • 結果配信

    • ワンクリックレポート:現在のビデオの診断リストとデータチャートを統合、即座にPDFレポートとしてエクスポート。

フレームドロップ検出

  1. 方法原理

目標:ビデオストリームの隣接フレーム間タイムインターバルが期待を超えるかを検出することで、フレームドロップを特定。

方法

  • プログラムが隣接フレームのタイムスタンプ差を計算:現在のフレームタイムスタンプ - 前のフレームタイムスタンプ、この差が期待フレームインターバルよりもはるかに大きい場合(例:30FPSビデオの標準タイムインターバルは33ミリ秒)、フレームドロップまたはタイムスタンプ異常ジャンプと判定。

  • フレームドロップ発生を検出するため2ステップ検証メカニズムを使用:

    1. タイムスタンプを解析し、タイムスタンプが連続かを検出。
    2. タイムスタンプ異常の場合、フレームコンテンツ特徴を抽出・画像比較でフレームドロップ発生を検証。

このアプローチにより、フレーム欠落によるビデオ中断を効果的に特定可能。

  1. パラメータ影響
構成パラメータ影響調整方法
jitter_toleranceタイムスタンプの許容変動範囲をコントロール、大きいほど時間差を許容。この値を増大してより多くの時間変動を許容、フレームドロップ誤判定を回避。
min_drop_durationフレームドロップ判定の最小継続時間をコントロール、この値を超える欠落時間のみフレームドロップとみなす。小さい値に調整して短期間内のフレームドロップを検出。
similarity_thresholdフレーム類似度の検証閾値をコントロール、高いほど類似フレームコンテンツを要求。高い値に調整してフレームを誤ってフレームドロップと判定しないよう。
ssim_threshold_stuckフリーズ検出のSSIM閾値、高いほどフリーズ検出が厳格。低い値に調整してより多くのフリーズ変化を許容。
ssim_threshold_flowerスクリーン凍結検出のSSIM閾値、低いほどスクリーン凍結検出感度が高い。低い値に調整してスクリーン凍結現象を容易に特定。

スクリーン凍結検出

  1. 方法原理

目標:隣接フレーム間に予期せぬまたは深刻な変化があるかを評価し、スクリーン凍結発生を判断。

方法

  • 構造類似性指数(SSIM):2つの画像の輝度、コントラスト、構造における類似度を評価。値が1に近いほど2つのフレームが類似。

    • 検出タイプ:構造スクリーン凍結、深刻構造損傷
    • 適用シナリオ:フレームティアリング、エンコーディングエラー、モザイク
  • コンテンツ特徴差異:複数の画像特徴で包括判断

    1. 色ヒストグラム差異:色分布変化を検出、色歪みを特定
    2. エッジ密度差異:構造詳細変化を検出、詳細損失またはノイズを特定
    3. HSV色空間差異:色相、彩度、明度異常を検出
    4. 輝度とコントラスト差異:露出異常(過度露出/露出不足)、コントラスト異常を検出

検出されるスクリーン凍結タイプ

  • structural_glitch: 構造スクリーン凍結(中度)
  • severe_structural_corruption: 深刻構造損傷(高度)
  • color_distortion: 色歪み(中度)
  • severe_color_distortion: 深刻色歪み(高度)
  • brightness_spike: 輝度突然変異(中/低度)
  • contrast_anomaly: コントラスト異常(低度)
  • color_space_anomaly: 色空間異常(中度)
  • detail_loss_or_noise: 詳細損失/ノイズ(低度)

マルチディメンショナル組み合わせにより、各種スクリーン凍結現象をより包括的・正確に検出。

  1. パラメータ影響
構成パラメータ影響調整方法
ssim_threshold_stuckフリーズ検出のSSIM閾値、高いほどフリーズ判定が厳格。低い値に調整してフリーズ識別をより寛容に。
GLITCH_HISTOGRAM_THRESHOLD色ヒストグラム差異閾値(デフォルト0.3)、色歪み検出感度をコントロール。この値を調整して色異常検出精度をバランス。
GLITCH_EDGE_THRESHOLDエッジ密度差異閾値(デフォルト0.2)、詳細変化検出感度をコントロール。この値を下げてより微妙な詳細損失を検出。
GLITCH_HSV_THRESHOLDHSV色空間差異閾値(デフォルト0.25)、色異常検出をコントロール。この値を調整して色歪み検出範囲をコントロール。
GLITCH_BRIGHTNESS_THRESHOLD輝度差異閾値(デフォルト0.3)、露出異常検出をコントロール。この値を調整して輝度突然変異感度をコントロール。
GLITCH_CONTRAST_THRESHOLDコントラスト差異閾値(デフォルト0.25)、コントラスト異常検出をコントロール。この値を調整してコントラスト変化検出をコントロール。

構成提案

  • 高品質ビデオストリームの場合:各種閾値を適切に増大して誤検出を減少
  • 低品質ビデオストリームの場合:各種閾値を適切に低下して検出率を向上
  • 実際テスト結果に基づき各種パラメータを調整し、最適バランスを見つけることを推奨

鮮明度検出

  1. 方法原理

目標:画質鮮明度とフォーカス状況を客観評価し、ぼやけフレームを検出。

方法

  • ラプラシアンバリアンスアルゴリズム

    • ラプラシアンオペレーターで画像を畳み込み、結果の分散を計算
    • ラプラシアンオペレーターは画像の高周波情報(エッジ、詳細など)に非常に敏感
    • 鮮明画像:詳細豊富、高周波情報多、ラプラシアンバリアンス大(典型値 > 100)
    • ぼやけ画像:詳細損失、高周波情報少、ラプラシアンバリアンス小(典型値 < 50)
  • 検出ロジック

    • BGR画像をグレースケール画像に変換
    • ラプラシアンバリアンスを鮮明度スコアとして計算(blur_score)
    • blur_score < blur_thresholdの場合、ぼやけフレームと判定
    • BlurEventを作成し異常フレームを記録
  1. パラメータ影響
構成パラメータ影響調整方法
blur_thresholdぼやけ閾値(ラプラシアンバリアンス、デフォルト: 50)。この値未満はぼやけとみなす。この値を下げてぼやけ判定を寛容に、上げてぼやけ検出を厳格に。
frame_skip処理速度向上のためのフレームサンプリング間隔。この値を増大して処理フレームを減少、処理速度を向上するが、一部のぼやけフレームを見逃す可能性。

構成提案

  • 高品質ビデオストリームの場合:blur_thresholdを適切に上げる(例:60-80)誤検出を減少
  • 低品質ビデオストリームの場合:blur_thresholdを適切に下げる(例:30-40)検出率を向上
  • 典型値参考:
    • 非常に鮮明な画像:ラプラシアンバリアンス > 200
    • 鮮明な画像:ラプラシアンバリアンス 100-200
    • 中等鮮明度:ラプラシアンバリアンス 50-100
    • ぼやけ画像:ラプラシアンバリアンス < 50

明るさ検出

  1. 方法原理

目標:画質明るさを客観評価し、暗すぎ(露出不足)と明るすぎ(過度露出)の異常フレームを検出。

方法

  • グレースケール画像平均輝度

    • BGR画像をグレースケール画像に変換
    • グレースケール画像全ピクセルの平均値を輝度値として計算(範囲 0-255)
    • 値が大きいほど画像が明るく、値が小さいほど画像が暗い
  • 検出ロジック

    • 各フレームの平均輝度値(mean_brightness)を計算
    • mean_brightness < brightness_lowの場合、**暗すぎ(under_exposed)**と判定
    • mean_brightness > brightness_highの場合、**明るすぎ/過度露出(over_exposed)**と判定
    • ExposureEventを作成し異常フレームを記録
  • 輝度範囲

    • 正常輝度:通常80-180の間
    • 暗すぎ:< 40(デフォルト閾値)
    • 明るすぎ/過度露出:> 220(デフォルト閾値)
  1. パラメータ影響
構成パラメータ影響調整方法
brightness_low低輝度閾値(デフォルト: 40.0、範囲 0-255)。この値未満は暗すぎとみなす。この値を上げて暗検出を敏感に、この値を下げてより暗い画質を許容。
brightness_high高輝度閾値(デフォルト: 220.0、範囲 0-255)。この値を超えると明るすぎ/過度露出とみなす。この値を下げて過度露出検出を敏感に、この値を上げてより明るい画質を許容。
frame_skip処理速度向上のためのフレームサンプリング間隔。この値を増大して処理フレームを減少、処理速度を向上するが、一部の異常フレームを見逃す可能性。

構成提案

  • 屋内シーン場合:brightness_lowを適切に下げる(例:30)、brightness_highを上げる(例:230)
  • 屋外シーン場合:brightness_lowを適切に上げる(例:50)、brightness_highを下げる(例:210)
  • 夜間シーン場合:brightness_lowを大幅に下げる(例:20-30)誤検出を回避
  • 高光シーン場合:brightness_highを適切に上げる(例:240-250)誤検出を回避
  • 典型輝度値参考:
    • 正常屋内:80-150
    • 正常屋外:120-200
    • 暗すぎシーン:< 40
    • 明るすぎシーン:> 220

色偏差検出

  1. 方法原理

目標:画質に予期せぬグローバル色偏差があるかを検出、赤っぽい、緑っぽい、黄っぽい、青っぽいなどの色異常を特定。

方法

  • LAB色空間分析

    • Lチャンネル:輝度(Luminosity)、範囲 0-255
    • Aチャンネル:緑-赤軸(Green-Red axis)、正値は赤に偏り、負値は緑に偏る
    • Bチャンネル:青-黄軸(Blue-Yellow axis)、正値は黄に偏り、負値は青に偏る
  • 検出アルゴリズム

    1. 色空間変換:BGR画像をLAB色空間に変換
    2. ピクセルフィルタリング:暗すぎ/明るすぎピクセルをフィルタ(Lチャンネル15-240間)、ノイズと過度露出領域を除外
    3. 平均オフセット計算
      • Aチャンネル平均オフセット:da = mean(A_valid) - 128
      • Bチャンネル平均オフセット:db = mean(B_valid) - 128
      • 総オフセット距離:D = sqrt(da² + db²)
    4. 標準偏差計算
      • Aチャンネル標準偏差:Ma = std(A_valid)
      • Bチャンネル標準偏差:Mb = std(B_valid)
      • 総標準偏差:M = sqrt(Ma² + Mb²)
    5. 色偏差強度計算cast = D / M(平均オフセット対標準偏差の比率)
      • 値が大きいほど色偏差が深刻
      • 値が小さいほど色が正常
    6. 色偏差方向判断
      • 赤っぽいda > 0(Aチャンネル正オフセット)
      • 緑っぽいda < 0(Aチャンネル負オフセット)
      • 黄っぽいdb > 0(Bチャンネル正オフセット)
      • 青っぽいdb < 0(Bチャンネル負オフセット)
  • 検出ロジック

    • cast > color_cast_thresholdの場合、色偏差フレームと判定
    • ColorCastEventを作成し異常フレームを記録
    • 色偏差方向と頻度を統計
  1. パラメータ影響
構成パラメータ影響調整方法
color_cast_threshold色偏差強度閾値(デフォルト: 1.0)。この値を超えると色偏差とみなす。この値を下げて色偏差検出を敏感に、この値を上げて誤検出を減少。
frame_skip処理速度向上のためのフレームサンプリング間隔。この値を増大して処理フレームを減少、処理速度を向上するが、一部の色偏差フレームを見逃す可能性。

構成提案

  • 高品質ビデオストリームの場合:color_cast_thresholdを適切に上げる(例:1.5-2.0)誤検出を減少
  • 低品質ビデオストリームの場合:color_cast_thresholdを適切に下げる(例:0.7-0.8)検出率を向上
  • 典型色偏差強度値参考:
    • 正常画質:cast < 1.0
    • 軽微色偏差:cast 1.0-2.0
    • 明らか色偏差:cast 2.0-5.0
    • 深刻色偏差:cast > 5.0

注意事項

  • アルゴリズムは自動的に暗すぎ(L < 15)と明るすぎ(L > 240)のピクセルをフィルタし、ノイズ干渉を回避
  • 有効ピクセルが少なすぎる場合(< 100 または総ピクセルの10%未満)、検出をスキップし正常値を返す
  • 色偏差検出はグローバル色偏差に適用、ローカル色変化(特定のオブジェクト色など)には不適合

画像品質評価(IQA - Image Quality Assessment)

無参照画像品質評価

  1. 方法原理

目標:**無参照画像品質評価(No-Reference IQA)**方法を使用し、人間眼のビデオ画質知覚をシミュレート、圧縮、ノイズ除去、歪み処理後の画像品質を評価。

方法

  • BRISQUEアルゴリズム(Blind/Referenceless Image Spatial Quality Evaluator)

    • 画像内の自然シーン統計特徴の偏差を分析
    • 参照画像なしで画像品質を評価
    • 圧縮アーティファクト、ぼやけ、ノイズ、歪みなどの品質問題を検出可能
  • スコアシステム

    • LIGスコア(Lower Is Good):BRISQUEアルゴリズムオリジナル出力、スコアが低いほど品質が良い
    • HIGスコア(Higher Is Good):変換後スコア、範囲 0-100、スコアが高いほど品質が良い
    • 変換式:HIG = 100 * (1 - LIG / BRISQUE_MAX_SCORE)
      • LIG = 0の場合、HIG = 100(最高品質)
      • LIG = BRISQUE_MAX_SCOREの場合、HIG = 0(最低品質)
  • 検出ロジック

    1. 画像をBRISQUE評価器に入力
    2. BRISQUE LIGスコアを計算
    3. HIGスコア(0-100)に変換
    4. HIG < normalized_thresholdの場合、低品質フレームと判定
    5. 平均BRISQUE HIGスコアを記録
  • 適用シナリオ

    • 圧縮後画像品質評価(JPEG、H.264など)
    • ノイズ除去処理後品質損失検出
    • 伝送中歪み評価
    • ラプラシアンバリアンスよりも画質欠陥を包括的に反映
  1. パラメータ影響
構成パラメータ影響調整方法
normalized_thresholdHIGスコア閾値(デフォルト: 50、範囲 0-100)。この値未満は低品質画像とみなす。この値を下げて低品質判定を厳格に、この値を上げてより多くの品質損失を許容。
frame_skip_iqaフレームサンプリング間隔(デフォルト: 30)。BRISQUE計算が時間かかるため、より大きなサンプリング間隔を使用。この値を増大して処理フレームを減少、処理速度を向上するが、一部の低品質フレームを見逃す可能性。

構成提案

  • 高品質ビデオストリームの場合:normalized_thresholdを適切に上げる(例:60-70)誤検出を減少
  • 低品質ビデオストリームの場合:normalized_thresholdを適切に下げる(例:40-45)検出率を向上
  • 典型HIGスコア参考:
    • 高品質画像:HIG > 70
    • 中等品質画像:HIG 50-70
    • 低品質画像:HIG 30-50
    • 極低品質画像:HIG < 30

注意事項

  • BRISQUEアルゴリズム計算が時間かかるため、より大きなframe_skip_iqa(例:30-60)を使用することを推奨
  • BRISQUEは全体的知覚品質を評価、特定タイプの欠陥(ぼやけ、色偏差など)向けではない
  • 鮮明度検出(ラプラシアンバリアンス)と色偏差検出を補完、より包括的な品質評価を提供